La Business Intelligence (BI) oggi è una priorità per le aziende che vogliono restare competitive sul mercato.
In questo articolo esploriamo prima di tutto che cos’è e come può essere utile per ottimizzare produzione, costi e qualità all’interno di un’azienda.
Che cos’è la Business Intelligence e a cosa serve
La BI è l’insieme di processi, tecnologie e strumenti che permettono di trasformare le informazioni semplici e i dati grezzi in informazioni utili per il processo decisionale e quindi in risorsa strategica che alimenta l’innovazione e la crescita dell’azienda.

Con la Business Intelligence i dati diventano informazioni significative per l’azienda che può trasformare i dati in un asset strategico per il successo
In pratica, la BI fornisce alle aziende informazioni molto utili per comprendere che cosa è accaduto in passato, cosa sta accadendo nel presente, e cosa potrebbe succedere in futuro; ciò consente loro di prendere decisioni più informate e strategiche per ottimizzare quindi l’intera catena del valore, dall’approvvigionamento alla produzione, fino alla consegna del prodotto finito, migliorando efficienza, qualità e redditività.
Potremmo dire, per sintetizzare, che la BI offre una visione completa e integrata dei dati aziendali.
5 vantaggi della Business Intelligence

Grazie alla Business Intelligence le aziende possono:
- Prendere decisioni più informate.
- Avere una visione completa e integrata dei dati.
- Ottimizzare i processi produttivi.
- Ridurre i costi.
- Migliorare la qualità.
Da dove partire? Dalla raccolta dei dati!
Il primo step per avviare una Business Intelligence efficace è quello di raccogliere e integrare dati da diverse fonti, sia interne sia esterne all’azienda. Questi devono poi essere trasformati in un formato uniforme prima di essere analizzati.
Il processo di raccolta e integrazione dati solitamente avviene attraverso soluzioni ETL (Extract Transform Load) ovvero di estrazione, trasformazione e caricamento dei dati: in sostanza i dati vengono raccolti da un numero illimitato di sorgenti e la loro organizzazione e centralizzazione avviene all’interno di un unico repository.
La centralizzazione dei dati consente alle aziende di monitorare in tempo reale i KPI (Key Performance Indicators) rilevanti per l’intera azienda, ovvero l’efficacia con cui sta raggiungendo gli obiettivi prefissati. Con la centralizzazione le informazioni sono infatti accessibili in modo sicuro da diversi attori aziendali, come il capo reparto, il responsabile produzione, lo schedulatore e il responsabile acquisti, ognuno con i propri permessi di accesso.
Successivamente i dati raccolti, organizzati e centralizzati sono poi analizzati al fine di individuare modelli, tendenze ed eventuali anomalie, e successivamente visualizzati affinchè siano facilmente compresi dagli utenti aziendali. Infine, questi dati sono comunicati ad un pubblico aziendale utilizzando presentazioni e dashboard, ad esempio.
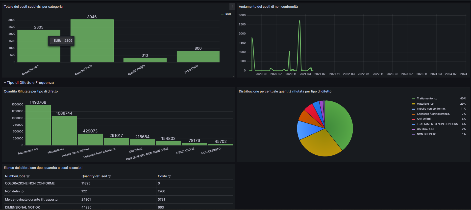
Le soluzioni Nexeeva per la Business Intelligence
Il principale vantaggio della Business Intelligence per un’azienda del settore manifatturiero è che consente di monitorare le linee di produzione in tempo reale, individuando eventuali rallentamenti, fermi macchina o anomalie nel processo produttivo. In questo modo l’azienda può intervenire in maniera tempestiva per correggere i problemi e migliorare l’efficienza delle linee produttive.
Nexeeva ha sviluppato un sistema centralizzato per il monitoraggio in tempo reale dei dati aziendali, rendendo quindi i risultati delle analisi accessibili agli utenti aziendali e supportando sia le decisioni operative sia la pianificazione strategica.
Le tecnologie utilizzate sono le seguenti:
- Sistema ETL con Pentaho per la raccolta, la trasformazione e il caricamento dati da diverse fonti eterogenee come la produzione, gli acquisti e il controllo qualità. Pentaho consente di accedere a dati che altrimenti sarebbero inaccessibili e di utilizzarli per il business aziendale.
- Dashboard Grafana come interfaccia intuitiva e personalizzabile per visualizzare i dati in un unico punto accessibile e in modo chiaro ed efficace. L’interfaccia della dashboard è interattiva, con grafici, tabelle e mappe accessibili da qualsiasi dispositivo.
Nelle immagini, alcuni esempi di dashboard sviluppate da Nexeeva:







Nexeeva offre inoltre consulenza personalizzata alle aziende che desiderano adottare soluzioni di monitoraggio dei dati aziendali.
Conclusioni
La Business Intelligence è uno strumento essenziale per le aziende che desiderano ottimizzare i propri processi, ridurre i costi e migliorare la qualità dei prodotti. Grazie alle soluzioni Nexeeva è possibile creare un sistema di BI efficiente e scalabile, in grado di supportare la crescita e il successo aziendale.
Vuoi cogliere le nuove opportunità della Business Intelligence?
